最后更新:2022-03-20 22:36:40 手机定位技术交流文章
Hello,大家好六六又来啦。此前,我们讨论了实施高软电路SX1200系统的两个方法。在系统安装结束后,我们可以根据网络布局连接到网络正在建立和使用登录系统。该课程将侧重于多个拨号、远程接入线路系统和使用高级系统的基本配置。
在前一条结尾处,还据指出,在使用软线路系统之前,通常采用软路由系统进行额外拨号的轻猫桥设置,在拨号后,确定轻猫将转换为桥接模式,大多数住宅用户的宽带服务供应商将默认使用+WIFI的线路模式。
要开始,您可以使用 Pc 网络或移动电话wifi 直接连接到轻猫登录管理;您也可以通过使用 pc 的开关扩展来修改光猫和网络段 ip 。这是连接光猫的直截了当的方法这种经验交流没有利用虚拟机器运行软道路。只是为了向介绍伙伴们 提供一些更直接更简洁的想法和经验


默认登录 :居然连接不上?调因此,浏览器的地址栏将自动填入地址路径!我想我什么都做不了了然后再次输入默认地址 。如果您接受连接,检查浏览器,/cgi-bin/luci 是标准登录的默认附加值 。注意两图区别。哈哈

输入登录密码, 如图表账号, 和轻猫, 这是轻猫的登录密码, 而不是宽带拨号码 。

从上图可以看到,使用的电信光猫,通常的用户登录不返回任何指定的连接设置条目 。这是因为这种配置不能用于宽带提供的光学猫的默认登录用户。要登录, 您必须有一个超级用户账号及密码 。多数区域可以通过安装者的电话进入,并可以搜索违约的超级用户账户。如果你找不到你要找的东西 你总是可以在别处找到
注意地图的最后两个框架。 4Gwifi 选项允许选择关闭, 如果一只轻猫被长时间使用。 因为设备不拨号, 其wifi 无法连接到互联网 。


超级用户和密码登录可访问光猫的众多设置和分类菜单。


找到网络选项卡,网络设置,连接名称有许多滴出名称 。关键是决定用哪一种当听到INTERNET这个短语时,唯一想到的就是 你需要设置模式; 一旦选中, 连接模式会影响通桥的路径 。点保存退出即可。注意,除了非专业人员之外,轻猫体内的其他设置和参数,如IP模式、ID和默认端口装订等,是充分的。如果没有,这些修改将导致失去正常的因特网连接。如果您有基础,可以打开一个共同的特性。退出后保存小猫咪以重新启动 。

当设置轻猫连接时,下开关将个人电脑重新连接到软电路的局域网入口。上面的软电路是ETH1:WAN 嘴对嘴猫的局域网;下面的软电路是ETH0:局域网底对线总机。

高度的默认登录地址与光猫的默认登录地址相同。 然而, 软电路是一个轻猫子子设备, 直接登录地址进入登录设备最近的级别, 也就是 Pc 上方的软路径 。

输入高度时,您可以看到名称和版本信息,而硬盘安装版本太低,无法手动更新。单击以升级固态。

选择本地升级的文件, 打开简易升级软件包, 然后单击升级按钮 。


升级完成后,机器将自动重新启动。


导致用户在升级后设置密码,在提交后提示快速向导设置,并取消对系统的直接访问。


上图还显示,局域网和广域网都是局域网地址,这意味着由于没有常规拨号,根机已断开。

逐个打开网络设置, 然后外部网络设置, 最后是外部门户设置 。
行类型: 选择 PPOE 拨号

用户名和密码: 您的宽带账户编号和密码。 重要 : 密码不能被忘记。 密码问题还显示拨号功能并访问外联网 ip。 但是, 无法访问互联网通常会让用户错误的网络设置或错误的连接错误地进入路外。 请不要问我怎么知道 。
运营商和宽带类型:基于实际选择
上下带宽: 您可能真的可以填入空白, 设置一个最大数字, 等等 。

当正确的拨号成功时,可以显示它已经连接。局域网和广域网的IP分别对应内部和外部部分,这样就可以通过高强度软电路定期进入因特网。


为上述每次移动指定 DHCP 和 UPnP 开关保存。 侧边栏包含更多的基本选项, 这些选项必须与实际应用细节相匹配, 不在此开发 。
第一步是测试三个单线拨号,因为多个拨号的数量因地点而异,可以查找此处未指明的其他拨号。

在配置额外拨号前,将广域网条目的线条从常规拨号PPOE改为“不使用此接口”,然后单击将其保存在下面。


在流控多线,单线多拨,"强迫和多重奴役"开始。然后提交。该设置是指,如果我们设置3拨,然后,在拨号结束之前,所有三个拨号都成功。如果2个拨号成功,1个拨不上,这是我第一次接到一个电话 这也是我第一次接到一个电话直到所有三个人都在场为止。我不知道我该怎么办, 但我不知道我该怎么办。WAN 物理界面未配置 。因此,它被放置在前面 来禁用广域网的嘴。
在此点, 请点击新的, 并配置不同的拨号参数 :
捆绑端口:广域网端口的下拉菜单;
Nota bene: 显示器名称加上额外的数字,随时可以填写;
宽带账户号:用户名
密码:用于连接因特网的宽带拨号密码。
和拨号:在这里,选择和拨号,即同时;
(a) 拨号:只需多拨一次;如果双拨2次,3次3次;5次仅5次。
运行和接入类型, 上下自上而下线 实际填满,平均M宽带 下到下到下到下到下到下到下到下到下到下到下到下到下到下到下到下到下到下到下到下到下到下到下到下到下到下到下到下到下到下到下到下到下到下到下到下到下到下到下到下到下到下到下到下到下到下到下到下到下到下到下到下到下到下到下到下到下到下到下到下到下到下到下到下到下到下到下到下到下到下到下到下到下到下到下到下到下
后面选项默认。
额外拨号从最后一分钟开始。

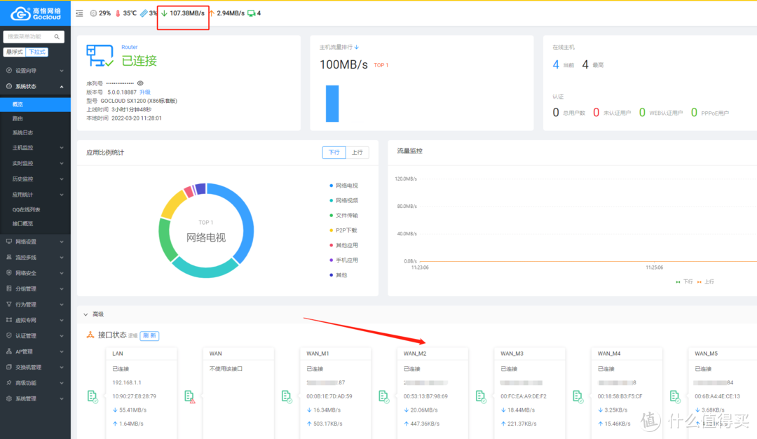
后来在概览界面上可以看到,三线拨号在广域网_M1、广域网_M2和广域网_M3中都成功,在拨号成功之后,每个区域都有一个单独的外联网ip。

在多线策略处,您可以配置负载平衡, 以及默认行和主行类型 。在主行的默认行中, WAN 口是默认选项 。我们又不是不能用它因此,您可以选择 WAN_M1 。也许是M2 M3或M4在这方面,值得注意的是,上述优先战略规则优先于转移规则。这不仅仅是一个选项清单。这就是共同软线路系统中的规则是如何设定的;这在多种使用情况下都是如此。有不同设置。可以提前了解下,它随后将用于实施额外的软电路。


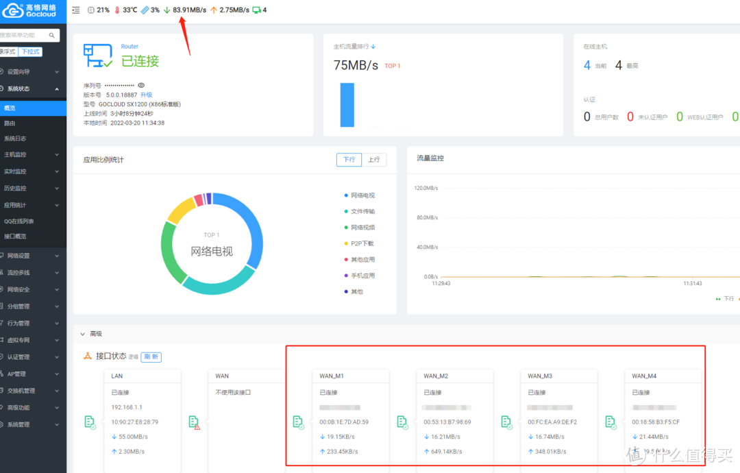
政策路径已经配置, 以比较速度和速度 。3拨成功。一次一一的测量量往往约为300兆字节,所花费的时数通常约为300兆字节。它可能达到800 -890米 三倍。此外,雷雷声使夜间的下载率始终保持在25MB左右。经过三个周期后,下载量一直保持在大约42MB。实际下载速度增长了65%左右。倒是没有3倍增长,哈哈。


5个拨号在额外拨号结束前进行了测试,下载速度没有反向上升,下载速度达到了1GB速度的宽带限制,这意味着拨号越多是毫无意义的。 区域1GB纤维限制是一个客观标准,3个拨号代表了速度限制。


同样,这4个拨号也超过了3号1Gb电话宽带限值,而且速度没有改变,而是下降。
这些是将铅、快速移动的网络CDN或猴子与某些战略路线、转移设置等结合起来,独立共享的一些经验教训。
是否对其它网络设备使用典型的拨号或多链接、高软电路管理,在局域网环境之外,例如门外接入,高级别系统如何可以进入?

打开侧边栏菜单的系统设置, WEB 访问管理处理外联网访问设置。
内联网港口:局域网访问的港口号默认设定为80港,必要时可以更改。
打开允许从内线/内线访问网络的开关;
大纲端口: 默认为 8088, 防止有害扫描与其他端口号如图形发生更改;
默认情况下,允许所有远程网络管理IP地址。这意味着可以使用账户代码访问所有与互联网连接的设备。如果所访问的外部设备得到修理,网络段配置可取决于设备的 IP 地址 。其他有害扫描将因此减少。如果访问设备安全不当,可以选择允许所有。
最后提交保存。

“ 高级” 点在系统概览的底部打开, 同时铭记默认值是关闭隐藏的 。 使用 IP: 端口号的浏览器可以到达 WAN 口端的 IP 地址 。

使用大纲是通过移动电话流量获得的,但这种动态公用空间难以记住,因此可以通过域名分析获得;如果改变,进入域名将过期,可通过设置处理。
以下是一个自营职业的Ali的例子:

转到 Ali 域名面板, 选择要使用的域名, 单击以创建记录。 那里有一个更改日志 。
记录类型: A, 即将域名转换为 IP 地址
主机日志: 二级域名部分, 即访问高空使用的前域, 如 Gao. I'm not sure you're talking about, xx. com; 输入: gao 将足够 。
线条划分:使用环境的宽带服务提供商;
记录的价值:高拨号成功广域网IP地址;
默认情况下TTL设定为10分钟。
保存后,您可以通过使用域名+端口获得访问权限。

当配置完成后, 域名会成功到达 ; 但是, 如果在系统被拨号后广域网 IP 地址会更改怎么办? 通过绑定系统动态域名, IP 更改会得到解决 。


依次打开侧菜单栏,顶端菜单在 Ali 的动态域名中被激活。
阿里的顶级域名,例如。 。 。 。
次域名的第一个字段被称为子域名。 用于解析域名的主机记录;
密钥/密钥 ID/密钥: Ali Console 账户号的识别码和密码, 准确如何找到先前提到的关于远程访问 docker的文章副本 。
动态 IP 来源 : 您可以选择设备界面和公共网络地址, 然后使用设备界面选择要分配给更改源的 WAN 端口, 设置公共网络地址的检查时间, 最后使用同样的结果 。
考试时间:提供10分钟的复习测试,但通常60分钟的设置更为可取。
设置后提交保存。


保存后, 您可以将图标调整到左边, 如以下所示, 以更新日志, 因为 IP 不随相应建议更改, 如果有更改, 域名会立即绑定修改后的 IP, 并使用域名进行常规访问 。

归根结底,经常通过其他机器的域名访问。
综上所述,上述共享是一种多层次和远程访问两种高级系统功能的途径。每一个软路线战略都非常有效。只是系统能带来好处这是原始的Lede Soft Way Koolshare。了解一切是有用的; 拥有高nat1版本的CDN; 爱是免费的。在使用场景的许多系统中,有几个系统可以互换。看个人使用习惯,软电路系统可能完全满足自己的使用要求。
在后来的文章中,在诸如欺骗或快速使用经验等实际应用的背景下,传授了经验教训,勤奋的朋友发现,最后一张图像的“互联网电视”比例很高,使用没有CDN的软电路有点浪费。
谢谢,你的同行们 有一种赞美、关心、讨论和激励的感觉
提交人宣称,这一材料不令人感兴趣,要求合理交流价值观和进行和谐对话。
本文由 在线网速测试 整理编辑,转载请注明出处。